Our Products

Comprehensive solutions for environmental monitoring and sustainable asset management

Ecological Asset Management

Advanced monitoring and management of your natural assets

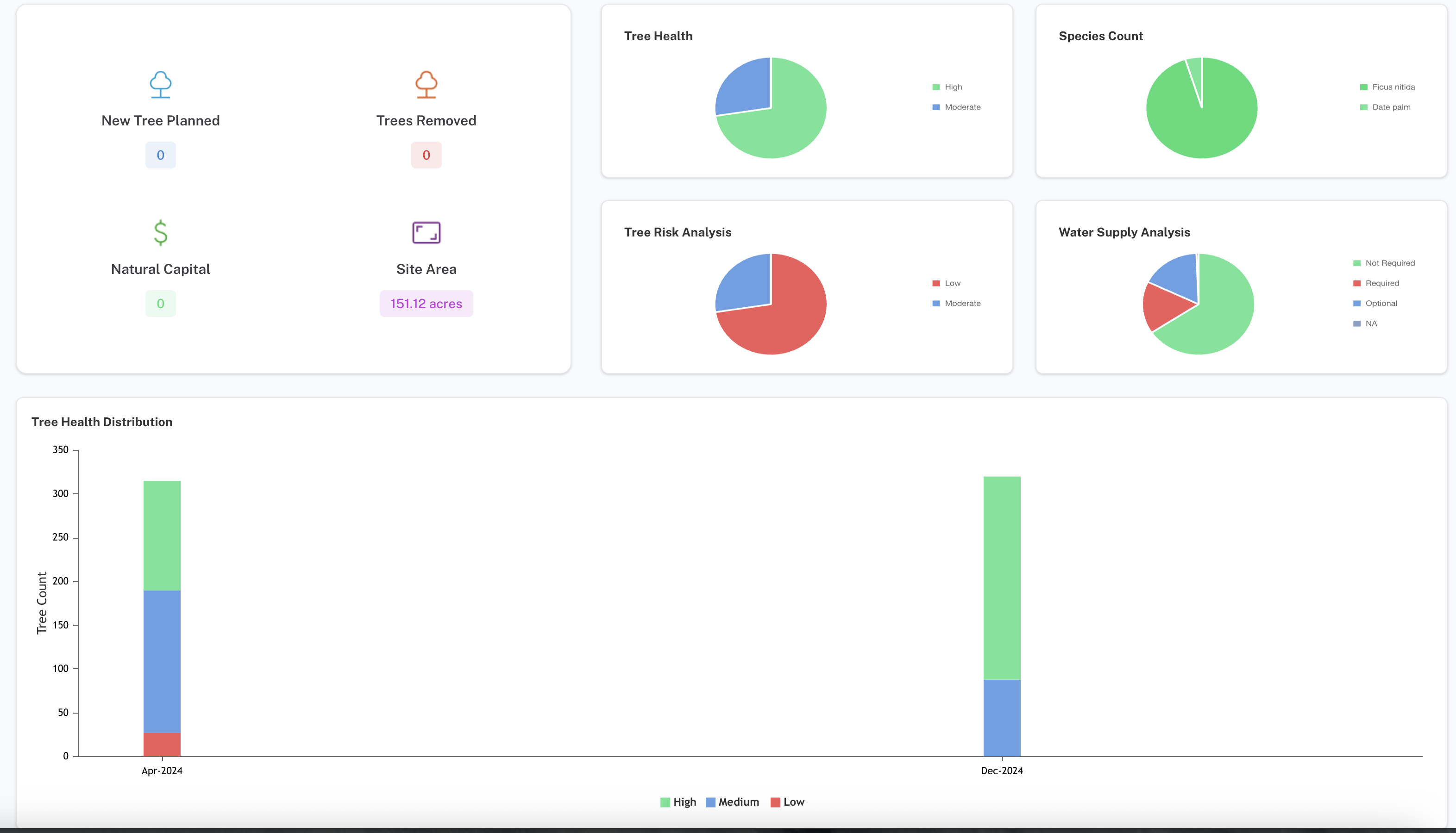
Automated Tree Inventory Logging

Stay up-to-date with live data on total area covered by vegetation in your area of interest. Our AI-powered system automatically detects, counts, and monitors tree coverage changes over time.

  • Real-time vegetation coverage tracking
  • Automated tree counting and classification
  • Historical trend analysis
  • Species identification and health monitoring
Dashboard Preview

Carbon Mapping

Our Carbon Mapping and Natural Resources Tracking service provides precise and comprehensive monitoring of natural and environmental resources for accurate carbon footprint assessment.

  • Precise carbon sequestration measurements
  • Biomass estimation and tracking
  • Carbon credit verification support
  • Environmental impact reporting
Carbon Distribution Map

Risk Management

Predict water stress and vegetation health through remote sensing and create pre-emptive alerts to prevent environmental damage and optimize resource allocation.

  • Water stress prediction algorithms
  • Vegetation health monitoring
  • Early warning alert systems
  • Risk assessment reports
Risk Alert Dashboard

Lake Management

Comprehensive water body monitoring and management solutions

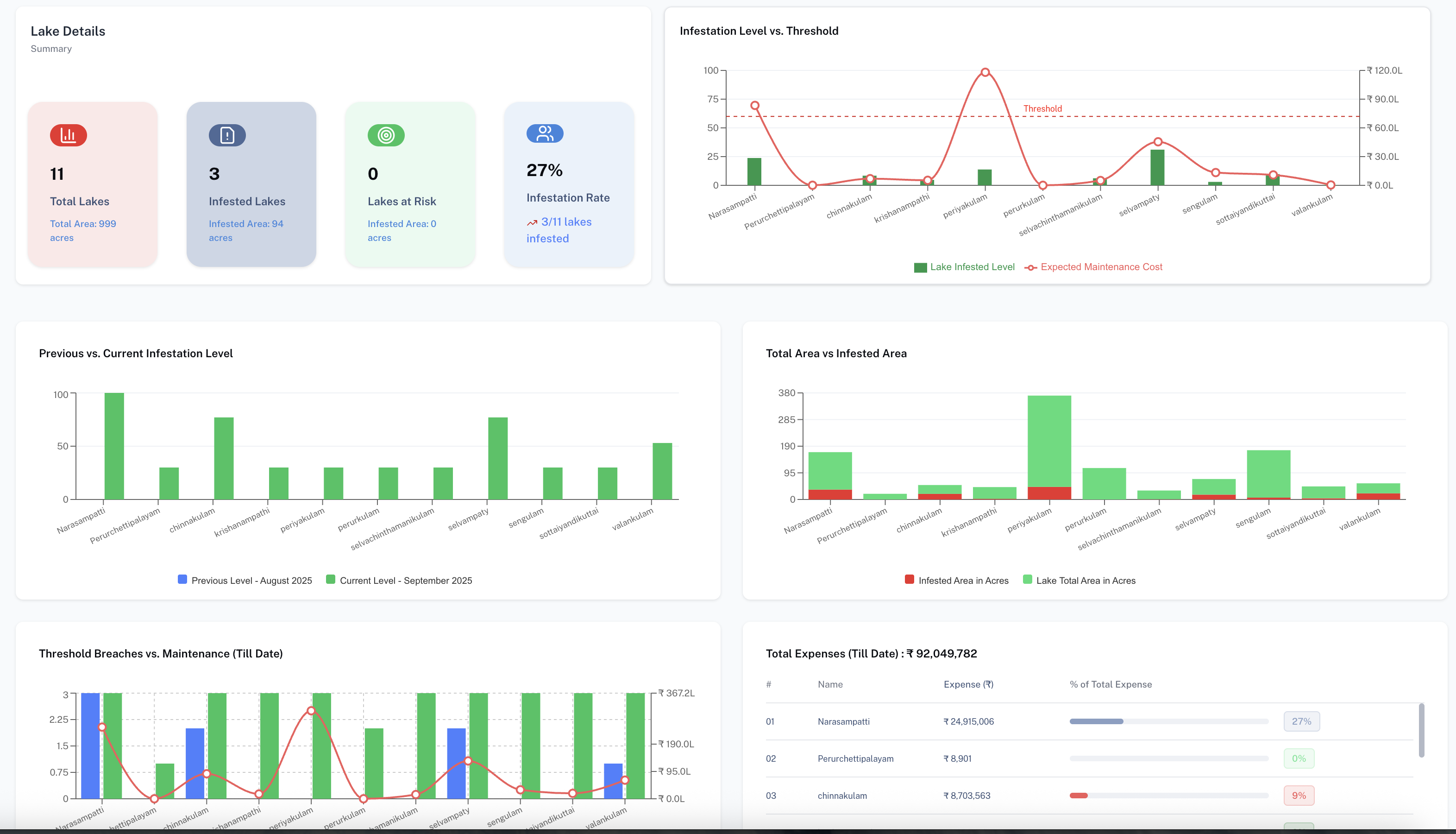
Monitor Water Hyacinth Growth

Track the spread of invasive species like water hyacinth using real-time satellite imagery and AI-powered detection. Understand seasonal patterns and get visual insights month-by-month.

  • Real-time invasive species detection
  • Seasonal growth pattern analysis
  • Monthly visual progress reports
  • Coverage area calculations
Satellite Monitoring

Smart Alerts

Receive automatic alerts when water hyacinth coverage exceeds safe thresholds. Take proactive action with timely notifications and avoid costly clean-ups.

  • Automated threshold monitoring
  • Multi-channel alert delivery
  • Customizable warning levels
  • Historical alert tracking
Smart Alert System

Plan & Track Cleaning Efforts

View historical cleaning data and stay updated on when the lake was last cleaned. Use actionable insights to schedule maintenance and coordinate with contractors effectively.

  • Historical cleaning records
  • Maintenance scheduling tools
  • Contractor coordination platform
  • Cost-effectiveness analysis
Cleaning Schedule Tracker

Mining Fields: Green Belt Management

Streamlined environmental compliance for mining operations

Green Belt Overview

Get a comprehensive aerial view of the green belt surrounding your mining operations. Monitor vegetation coverage, identify zones of concern, and track the health of your green buffer in real time.

  • Satellite-based green belt mapping
  • Zone-wise vegetation density analysis
  • Boundary compliance monitoring
  • Temporal change detection
Green Belt Overview Map

Tree Health & Water Content

Monitor vegetation health indices and soil water content across your green belt. Identify water-stressed trees early and take targeted action before irreversible damage occurs.

  • NDVI-based vegetation health scoring
  • Soil moisture and water stress mapping
  • Zone-wise health trend analysis
  • Seasonal health comparison reports
Tree Health and Water Content Dashboard

At-Risk Tree Alerts

Receive prioritized alerts for trees showing signs of decline. Focus your maintenance efforts on the most vulnerable areas of the green belt, ensuring compliance and ecological health.

  • Automated risk classification per tree zone
  • Priority-ranked intervention lists
  • Custom alert thresholds for health & water
  • Action tracking and compliance reporting
At-Risk Tree Alert System

See Our Platform in Action

Explore the intuitive interface and powerful features

Analytics Dashboard

Real-time Analytics

Comprehensive view of all your environmental metrics in one place

Interactive Map

Geospatial Monitoring

Interactive maps with AI-powered insights and real-time updates

Task Management

Project Management

Streamlined task tracking with geospatial context and team collaboration

Ready to Get Started?

Experience the power of AI-driven environmental monitoring